PaperFoxPaperFox
Track Chairs

Track Dashboard

View track-level statistics, review progress, and recent activity at a glance

The Track Dashboard gives track chairs a centralized overview of their track's key metrics — submission and review status, per-phase review progress, recent submissions, and upcoming deadlines — all in one place.

Accessing the Dashboard

  1. Go to Conferences in the sidebar, then click on your conference
  2. Navigate to your track
  3. Under Track Settings, click "Track Dashboard"
Track Management page with Track Dashboard button highlighted

Dashboard Overview

The dashboard displays five sections:

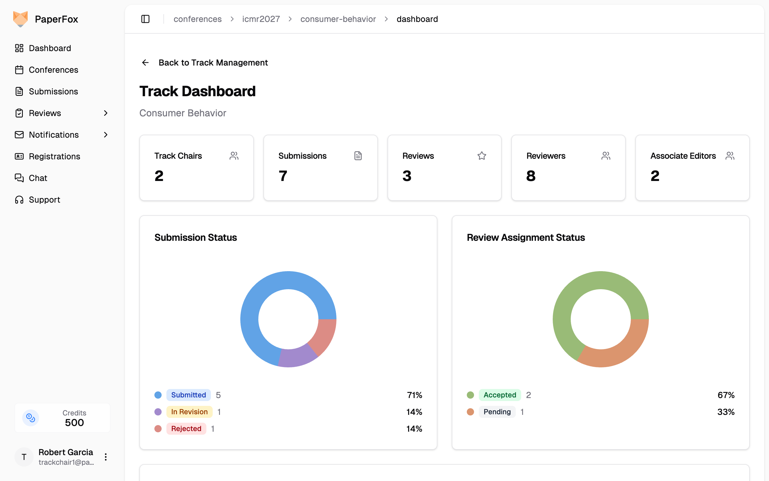
Track Dashboard showing stats cards and status distribution charts

Key Metrics

The stats cards at the top show counts for Track Chairs, Submissions, Reviews, Reviewers, and Associate Editors (if enabled). Each card links to its management page — click any card to go directly to that section.

Status Distributions

Two pie charts show the breakdown of submission statuses (Submitted, In Revision, Accepted, Rejected, etc.) and review assignment statuses (Pending, Accepted, Completed, Declined).

Review Progress

Review Progress card showing per-phase assignment coverage and review completion

The Review Progress card shows per-phase metrics with progress bars:

  • Assignment Coverage — How many submissions have at least one reviewer assigned
  • Review Completion — How many assigned reviews have been completed

For multi-phase tracks, revision status (revised / awaiting) is shown alongside each phase. Click "Manage Assignments" to go directly to the review assignments page.

Recent Submissions and Upcoming Deadlines

At the bottom, you'll find the five most recent submissions with their status badges, and any upcoming review deadlines with urgency indicators.

Switching Tracks

If you manage more than one track, a track switcher dropdown appears in the page header. Use it to jump between your tracks without going back to the conference dashboard. The switcher only lists tracks where you hold a track chair, associate editor, or senior editor role — never tracks you don't manage.

The switcher is hidden when you only manage a single track.

Track-Level Author and Reviewer Analytics

Each track has its own analytics views, scoped to submissions in that track only:

  • Author Analytics — country, affiliation, and co-authorship breakdown for your track. Open from the dashboard's Author Overview card via "View Analytics".
  • Reviewer Analytics — review length distribution and reviewer rankings for your track. Open from the dashboard's Reviewer Overview card via "View Analytics".

Conference chairs see all tracks; track chairs see only the data for tracks they manage.


See also: Review Progress Matrix for a detailed per-submission view of review completion.

On this page